Size: a a a

Капитанский журнал

2019 December 21
Капитанский журнал
источник
Капитанский журнал
источник
2019 December 24
Капитанский журнал
источник
2019 December 26
Капитанский журнал
Новая игрушка :)
#железо
источник
Капитанский журнал
источник
2019 December 28
Капитанский журнал
Удаление всех хостов по паттерну XXXX из known_hosts

cat ~/.ssh/known_hosts | grep 'XXXX' | awk '{print $1}' | tr "," "\n" | xargs -L 1 ssh-keygen -R

#bash
источник
Капитанский журнал
capSheridanJournal
Внезапно захотел себе цисяньцинь...
Всё ещё хочу....
источник
Капитанский журнал
Итоги года.
источник
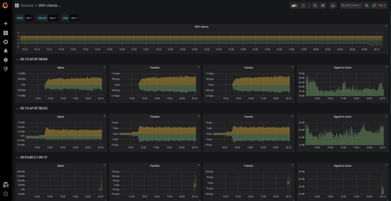
Капитанский журнал
Поднял микротик-экспортер и начал пилить дашборды :)
источник
Капитанский журнал
источник
2019 December 29
Капитанский журнал
Взял себе ещё один hAP ac^2 домой :)
#железо
источник
Капитанский журнал
С наступающим! :)
источник
Капитанский журнал
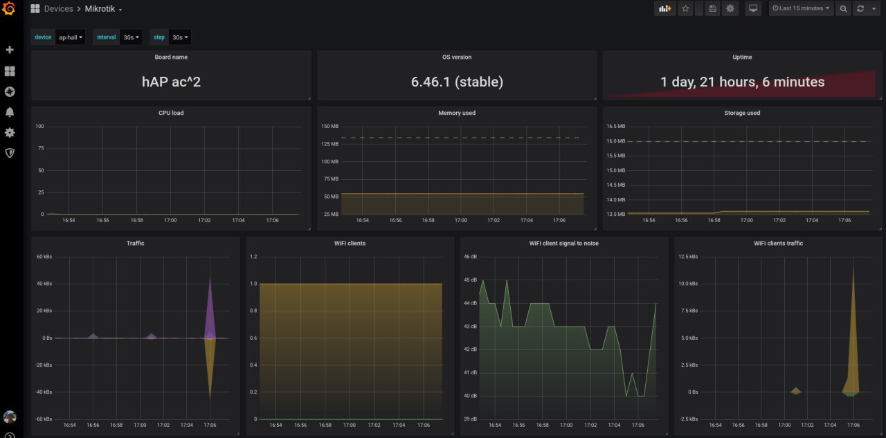
Ащо один дашборд повесил себе. Микроты ок. :)
источник
Капитанский журнал
источник
Капитанский журнал
источник
2019 December 30
Капитанский журнал
источник
Капитанский журнал
Отвезли в детские дома всяких ништяков :)
источник
Капитанский журнал
источник
2019 December 31
Капитанский журнал
источник
Капитанский журнал
Ну шо, время апдейта всё ближе. С свежим мажором всех! Пусть никто не уйдёт обиженным!
источник