Size: a a a

2020 May 27

N

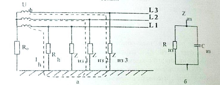
N3M351D4 in CyberOff
и про емкость изолятора
источник

v

vpm in CyberOff
К нулю или контуру в земле
источник

MM

Maxim Melnikov in CyberOff
глухо изолированная нейтраль ))
источник

v

vpm in CyberOff
Зануление более безопасно для человека потому как выше вероятность сработки автомата, хотя сейчас автоматы умные пошли
источник

MM

Maxim Melnikov in CyberOff
я три года подряд сдавал экзамен в гостехнадзоре на iV группу допуска :)
источник

N

N3M351D4 in CyberOff
источник

v

vpm in CyberOff
N3M351D4
тогда  рассказывай как трехфазная система работает
Там сдвиг фаз между разными фазами разная напруга
источник

N

N3M351D4 in CyberOff
источник

MM

Maxim Melnikov in CyberOff
vpm
Там сдвиг фаз между разными фазами разная напруга
на сколько градусов :)?
источник

N

N3M351D4 in CyberOff
как ток через тела человека считать
источник

N

N3M351D4 in CyberOff
вот скачу я на двух ногах
источник

v

vpm in CyberOff
Maxim Melnikov
на сколько градусов :)?
1/3 круга же
источник

N

N3M351D4 in CyberOff
а тут надо прикинуть
источник

v

vpm in CyberOff
Сколько в круге градусов?
источник

N

N3M351D4 in CyberOff
источник

N

N3M351D4 in CyberOff
и вот так вот легко и непринужденно в прыжке
источник

N

N3M351D4 in CyberOff
можно вычислить каким током шарахнет человека
источник

v

vpm in CyberOff
Отлично если не сказать больше!
источник

v

vpm in CyberOff
Не помню уже такого
источник

v

vpm in CyberOff
N3M351D4
вот скачу я на двух ногах
Продолжай
источник