Size: a a a

2020 August 14

PL

Pavel Lunin in ENOG
источник

PL

Pavel Lunin in ENOG
источник

PL

Pavel Lunin in ENOG
источник

PL

Pavel Lunin in ENOG
Чот Колисниченко тут нету что ли? Хотел ему эти картинки показать
источник

AS

Alex Semenyaka in ENOG
@onemorepash : это как от вас видно было?
источник

AS

Alex Semenyaka in ENOG
А трафик с беларусией вы не меряли часом?
источник

PL

Pavel Lunin in ENOG
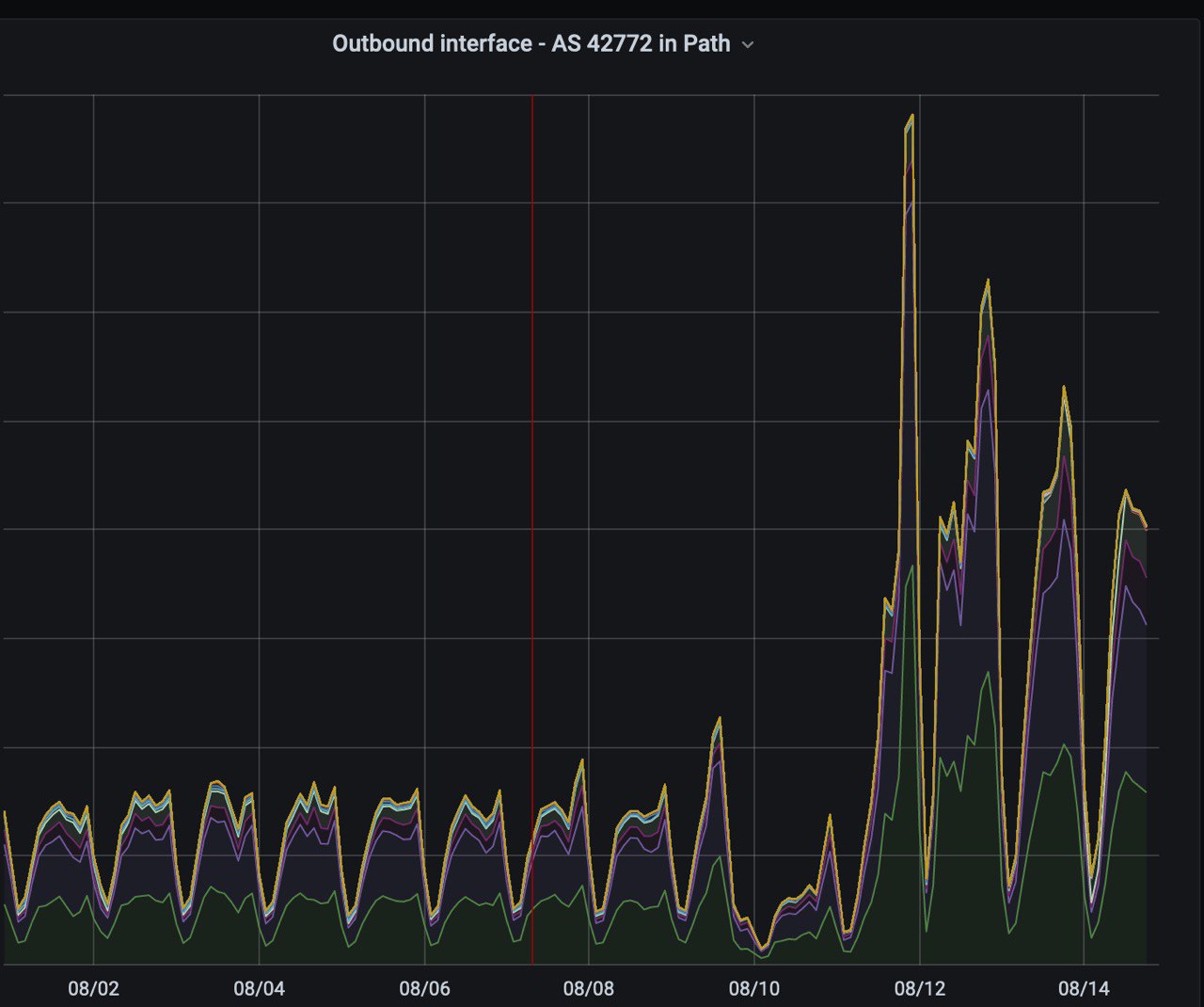
@semenyaka В каком смысле не мерили? Вот же он, в этих картинках и есть. Это три ихние оператора (те же что у CF выше)
источник

PL

Pavel Lunin in ENOG
То есть это не вся белоруссия, да, но по каждой аэске я знаю, какой он там 🙂
источник

MA

Mikhail Antonov in ENOG
А за что в ripe atlas дают кредиты? За свою пробку? Софтовая не подойдёт? Или какие-то особенные условия? Кредиты зачисляются раз в сутки или там какая-то хитрая система?
источник

KB

Konstantin Barinov in ENOG
а, кстати, кредиты продать кому-нибудь нельзя? а то у меня их over 9000 скопилось за все время, так хоть пивка бы попить...
источник
2020 August 15

VS

Vitaly Shishkin in ENOG
Konstantin Barinov
а, кстати, кредиты продать кому-нибудь нельзя? а то у меня их over 9000 скопилось за все время, так хоть пивка бы попить...
Ещё биржу запустить.
источник

KB

Konstantin Barinov in ENOG
обменник
источник

Vs

Vladislav support.od... in ENOG
токены же!
источник

VS

Vitaly Shishkin in ENOG
Vladislav support.od.ua
токены же!
Ага, а потом SEC придёт, порядок наведёт.
источник

Vs

Vladislav support.od... in ENOG
RIPE разве под юрисдикцией SEC ?
источник

VS

Vitaly Shishkin in ENOG
Ну Telegram не под юрисдикцией был, но попал.
источник

Vs

Vladislav support.od... in ENOG
в Европе CESR
источник

Vs

Vladislav support.od... in ENOG
Vitaly Shishkin
Ну Telegram не под юрисдикцией был, но попал.
много инвесторов из US, поэтому CES и возбудилась
источник

VS

Vitaly Shishkin in ENOG
Сколько там проб в США?
источник

AS

Alex Semenyaka in ENOG
Много проб в США
источник