Size: a a a

2021 May 23

RA

Ruslan Abdullaev in Sysadminka
на сколько помню 0,7 на ядро это допустимый максимум, но даже при 1 не замечал сильных просадок производительности сервиса
источник

АП

Антон [R13 🍆 Ivelok]... in Sysadminka
Разрешите... (С)
источник

АП

Антон [R13 🍆 Ivelok]... in Sysadminka
😁
источник

S

Slach in Sysadminka
честно, я уже забыл как правильно давать советы по поводу LA =)

ну если вспомнить что la это "кол-во процессов ожидающих в очереди", то если у вас la порожден большим CPU bottleneck то там 1 как бы много... а если большим IO и вам latency не сильно критичен, то наверное и 2-3 на ядро может жить...

лично видел машину которая 24x7 имеет la 64 на 16 ядрах
и всех все устраивает
машина отдавала графики графане и всем было не сильно страшно на тему того что графана долго график рисует (1-2 секунды) ....
источник

RA

Ruslan Abdullaev in Sysadminka
это просто сервера с апихой, у меня есть подозрение что это из за тяжелых sql запросов и это правда IO
источник

RA

Ruslan Abdullaev in Sysadminka
но пару раз взелатало до 5 на ядро…
источник

RA

Ruslan Abdullaev in Sysadminka
но довольно редко
источник

S

Slach in Sysadminka
ну так кроме la есть еще CPU utilization он у вас при этом в iowait ?
чтобы убедиться что это тяжелые SQL запросы, надо на состояние диска в БД посмотреть
какая у вас СУБД?
источник

RA

Ruslan Abdullaev in Sysadminka
У нас облачный постгрес в яндексе
источник

RA

Ruslan Abdullaev in Sysadminka
Ща попробую вытащить что там по нагрузке
источник

RA

Ruslan Abdullaev in Sysadminka
там большая нагрузка на проце
источник

RA

Ruslan Abdullaev in Sysadminka
походу именно это узкое место)
источник

S

Slach in Sysadminka
график с CPU без легенды непонятен -)
ну если нагрузка на CPU в api сервере
то какой у вас язык программирования?
думаю flamegraph вам надо строить и смотреть что именно нагрузку вызывает
источник

RA

Ruslan Abdullaev in Sysadminka
На питоне, джанга
источник

RA

Ruslan Abdullaev in Sysadminka
Вот да, надо больше информации собрать
источник

RA

Ruslan Abdullaev in Sysadminka
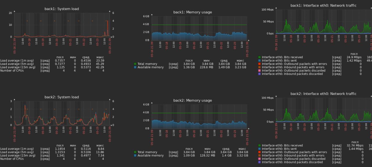
на апи серверах примерно такая история сейчас
источник

RA

Ruslan Abdullaev in Sysadminka
средний LA очень норм, но есть пики
источник

ВИ

Вадим Исаканов... in Sysadminka
Можно поставить atop + systemctl enable atop
источник

ВИ

Вадим Исаканов... in Sysadminka
И смотреть, что происходит в момент тупняков
источник
2021 May 24

r

raven428 in Sysadminka
источник